vDisk 云桌面集控管理平台

IDV云桌面VOI云桌面设备集控管理物联设备管理自动化运维cc-class电子教室软件cc-LIMS实验室管理平台

20+
行业经验
500+
合作院校
500000+
部署终端
100%
系统稳定性

自主研发

产品自主研发,提供原厂服务,支持定制化开发

专业技术团队

资深研发团队和技术专家,7×24小时服务保障

服务保障

20年行业经验积累,提供专业可靠的技术支持服务

合作共赢

多种合作模式,实现互利共赢

产品体系

产品设计目标:虽不是行业最早,愿成为行业最好

vDisk 云桌面集控管理平台

如今,单独云桌面软件进行立项,难度高,竞争大。因此,我们从系统集成商角度出发,在原云桌面基础上进行扩展,集成云桌面、物联网、小程序管理等众多模块,并可累积增加模块。提高项目门槛,增加项目附加值

  • IDV云桌面管理
  • VOI云桌面管理
  • 终端同时可部署128+缓存镜像
  • 支持网络启动(边读边缓)/本地启动混用
  • 支持下发桌面网络自动排障,减轻网络下载阻塞
  • 支持多服务器并行服务,可轻松管理多校区终端,实际案例5000+终端同时管理
  • 支持镜像市场,无需为增加镜像,单独跑客户
  • 云桌面界面,可直接查看门禁与监控状态。免去多平台切换
  • 支持小程序管理,可随时随地查看云桌面运行,教室监控,门禁等状态与控制,支持手机远程桌面支持
  • 支持运维自动化,可根据课表,自动开门,开机,锁门,关机等,并支持AI自动巡检
了解详情

cc-class 电子教室软件(屏幕广播)

为云桌面产品而开发,现有的电子教室软件,区分教师端,学生端。导致云桌面为此需求,单独要分一个教室端镜像,学生端镜像,软件要多安装一次。因此,我们开发了cc-class 电子教室软件,支持统一安装,不区分镜像,支持屏幕广播与远程管控,考勤、语音与文件收发

  • 一个安装包,同时支持学生端,教师端
  • 支持进行4K流畅广播
  • 屏幕广播中,也可进行绘画标注,标注内容可留存在界面
  • 收作业时,支持作业+作业截图收集,并在教师端自动归纳,增加批改效率
  • 不区分教师端,任意一台学生机,修改计算机名-T,自动变成教师端
  • 支持广播音视频文件,支持在音视频画面上进行绘画标注
  • 支持考勤,支持学生端签到,教师端查看签到情况
  • 支持自由讨论,学生老师可以在讨论区进行聊天,共享文件
  • 支持课程互动,随机点名后,可选择该学生界面发送给其他学生
了解详情

cc-LIMS 高校实验室设备安全管理平台

面向高校与科研院所的实验室综合管理平台,覆盖设备资产、门禁预约、危化品与安全监控。

  • 支持设备预约,并可扩展对外支持,进行付费使用
  • 支持设备电源管理,仅在允许时间段内,才可使用设备
  • 支持设备使用记录,支持设备使用统计,支持设备使用分析
  • 支持手机端预约,支持手机端查看设备使用情况
  • 支持手机端在何时何地,查看实验室监控,环境数据,设备使用情况
  • 支持设备使用计费,支持设备使用统计,支持设备使用分析
  • 自带安全考试系统,支持安全考试,支持安全考试统计,支持安全考试分析
  • 支持实验室AI巡检,发生安全风险时,支持自动电话,微信公众号,短信通知
了解详情
NEW

AI 教学环境建设方案

将 AI 能力直接内嵌至 vDisk 云桌面,无需自购 GPU 服务器,一台服务器为全机房提供 AI 教学环境,让所有人轻松驾驭 AI。

  • AI 直接嵌入学生桌面,即开即用,无需额外登录
  • 统一 OpenAI 兼容接口,可接入所有主流 AI 模型与应用
  • Token 用量实时统计,可设置使用上限,成本完全可控
  • AI 自动课堂巡检,安全预警通过公众号实时推送
  • 课表联动,自动开/关门禁、开/关机、空调灯控
  • 同一平台统一管控监控、门禁、空调、灯光等物联设备
  • PC 端与微信小程序双台控制,随时随地管理
  • 无需为每台终端购买 GPU,大幅降低 AI 机房建设成本
了解详情

功能特点

部份使用案例

vDisk 云桌面集控管理平台

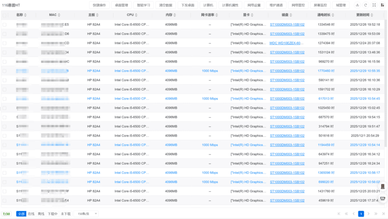
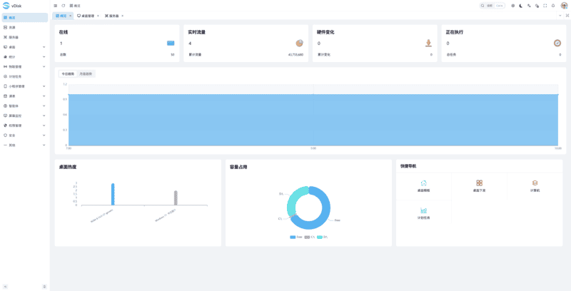
平台同时提供云桌面,物联网设备,门禁,监控的管理,支持扩展云桌面,门禁,监控等至微信小程序管理。支持统计计算机使用情况,计算机SSD健康状态。支持自动化运维,可根据课表,自动开机,开门,关机,锁门等。监控信息可通过微信公众号自动推送到负责人手机,并可进行远程查看控制。

  • 支持网络启动(边读边缓)/缓存启动二种模式,未下载的桌面,可应急启动使用。下载完成后,自动切换缓存使用
  • 支持多服务器负载,服务器可通过增加网卡进行负载分流与多个数据服务进行负载分流,实现多校区几千台终端同时运维管理
  • 自带异构功能,一镜像兼容多品牌硬件,包含X86 x86_64 C86 平台硬件,实现一个镜像,兼容所有硬件。一个平台,可同时管理5000+终端以上,并有实际使用案例
  • 支持信创桌面,支持国产化硬件环境。提供驱动编译服务器,用户可自主制作国产化镜像

云桌面集控扩展模块

提供云桌面扩展功能,这些功能深入集成在云桌面平台下使用,无法单独部署。通过扩展云桌面功能,一个管理平台,兼容日常设备,无需多个平台切换。在云桌面计算机管理界面,就可对门禁,监控,计算机同时进行管理控制

  • 同时支持Pc端/小程序端对云桌面,门禁,监控,灯控,空调等设备进行远程控制和查看。小程序使用不受网络环境影响
  • 小程序基本覆盖95%云桌面PC端控制台的管理能力。现场,无需使用控制台 可通过手机对云桌面完成开关机,桌面下发,访问模式设置等操作,免去在现场找电脑开控制台的麻烦
  • 支持自动化运维。通过导入的课表数据,日常运行时会根据课表,自动开机,关门,关机,锁门等操作。支持定时任务,可在每天晚上,自动关闭所有设备,节省能源
  • 通过现有监控,支持AI自动巡检。发现问题通过公众号进行通知,并可通过微信小程序,直接查看当时现场情况
稳定运行,降低维护成本
真实使用场景

cc-class 电子教室软件(屏幕广播)

原有电子教室软件,区分 教师端和学生端,实际大部份软件不用区分。这就导致vDisk在进行实际部署中,往往一个镜像可以解决的场景,要分成二个镜像 教师端,学生端,一个软件要安装二次。为解决这种问题,我们自己研发了电子教室软件

  • 1 安装包不区分教师端与学生端。只区分计算机名-T就代表教师端。实际使用中,教师机损坏,找台学生机改名即可
  • 2 支持最大进行4K分辨率屏幕广播
  • 3 纯软件授权,授权文件自动进行分类。在云桌面部署中,教师机可共用镜像,内部授权会根据不同硬件,自动保存在相应位置,在同一个镜像中,软件可以重复注册
  • 4 屏幕即白板,可在任意地方进行绘画与批注

功能特点

支持自由讨论,自由讨论可以在局域网自由发送文件,图片,作业等资源。方便师生共享资源文件

  • 自由讨论,支持在自由讨论区,发送文件,图片等,聊天组中,所有用户可收到,方便共享资源
  • 最大支持256个频道选择,同一个频道仅允许一个教师端登录
  • 支持随机点名,点名时会在学生端弹出相应界面,增加教学互动
  • 作业收集支持收集成果截图,方便教师查看。作业由 截图与文件构成,可在软件中,直接查看截图,不用每个作业文件打开进行查看
物联管理

商务合作

多种合作模式,欢迎咨询洽谈

aaron@newvhd.com
13554487777 微信号:okstop88
okstop88
微信公众号
微信公众号
微信小程序
微信小程序
在线客服
在线客服

最新动态

最新动态,技术资料,资料存档

在线客服